复盘“辱母案”:一起媒体公关话题如何发动成国民事件?
http://si1.go2yd.com/get-image/0C6oMN8v8Fc
作者:胡言
编者按:这篇文,传媒1号(id:zcfhxy)想与读者探讨的,是“辱母案”作为“传播事件”而非“公共事件”所应给传媒人带来的理性反思——它是如何在发生、扩散、转折与后续的时间链条中嬗变的?其中杂糅了几多传播规律与人性背影?本文共计4069字,建议阅读时间6分钟。
发生
http://si1.go2yd.com/get-image/0C8VKujPuca
http://si1.go2yd.com/get-image/0C8VKtYAcXw
山东源大工贸有限公司因资金周转困难,创办人苏银霞向地产商吴学占借款135万元,月息10%(属于高利贷性质)。在支付本息184万和一套价值70万的房产后,仍无法还清欠款。此后,遭到吴学占涉黑组织成员杜志浩等11人暴力催债。
2016年4月14日,苏银霞遭到了杜志浩等人的辱骂、抽耳光,用鞋子捂嘴,甚至被其以极端手段侮辱。当晚,接到工人报警后,当地民警赶到案发地了解情况,但仅仅说了一句“要账可以,但是不能动手打人”后随即离开。警察走后,情绪激动的于欢拿起桌上水果刀乱刺,致1人死亡。被刺中的杜志浩自行驾车就医,却因失血过多休克死亡。
主流媒体反应迅速,并且围绕事件本身设置了“正义与邪恶”、“情与理”、“正当防卫”、“高利贷”等多个影响事件讨论的重要议题。那些在上周末刷爆朋友圈的文章,几乎都来自于主流媒体。
人民日报:《辱母杀人案:法律如何回应伦理困局》
侠客岛:《 “辱母杀人案”:对司法失去信任才是最可怕的》
中国之声:刺死辱母者案,别让不安情绪成为另一种“高利贷”
中国青年报:《刺死辱母者被判无期:请给公民战胜邪恶的法律正义》
澎湃新闻:《澎湃追访“辱母案”》《山东“刺死侮母者”案证人讲述民警处警细节:开着执法记录仪》
法制日报:《重磅!聊城“辱母杀人案”一审判决书全文披露!》
新华社转载人民日报文章:《人民日报评辱母杀人案:法律如何回应伦理困局 》
官方的反应也十分迅速,诸如山东省高级人民法院、最高人民法院、济南公安、山东公安等官方微博对此次事件都有所回应。3月26日,央视新闻报道了最高人民检察院决定派员赴山东对该案事实、证据进行全面审查,对媒体反映的警察渎职等行为进行调查。
http://si1.go2yd.com/get-image/0C8VKsAoTIW
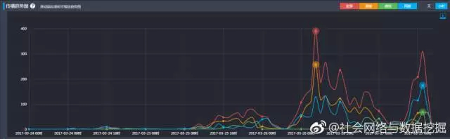
主流媒体如此密集的报道,使得“刺死辱母者”事件从一开始就发生了典型的病毒式传播,在3月26日实现了传播效果最大化。
http://si1.go2yd.com/get-image/0C8VJp5jffc
△“刺死辱母者”事件网络传播趋势图(数据来源:社会网络与数据挖掘微博,知微数据)
扩散
1、寻找案例,引导舆论风向
寻找案例也分为两种,横向和纵向,“借古”与“借西(西方国家)”。横向对比,自然是跟世界最发达的国家美国做对比。如果在美国,刺死辱母者所收获的是法律的认可与民众与赞扬,那么中国社会自然应该向美国社会看齐。因此,介绍美国类似“刺死辱母者”事件的文章一时汗牛充栋。
http://si1.go2yd.com/get-image/0C8VJmJtsKO
△“借古”与“借西”,是最为便捷的观点传播方式
纵向对比,则是在漫长的中国历史中寻找“刺死辱母者”的类似案件。这要比寻找美国的案例容易的多。近的如明清,略远至唐宋,都有相当数量的文章介绍古代中国的法律与当政者是如何处置“刺死辱母者”的。最远的莫过于《春秋公羊传》和《礼记》的记载:
http://si1.go2yd.com/get-image/0C8VKqUeU0e
既然先贤孔老夫子都认为面对辱母,身为人子必须“弄他”,我们现代人,当然得谨遵他老人家的嘱托。这种通过寻找案例以求影响公众舆论的文章都获得了较为广泛的传播。
2、阐释法律,深化理性讨论
每一次媒体公关事件,无形中都是一次对普通公民的普法教育。在“刺死辱母者”事件中,对法庭原判决争议最大的点在于于欢的杀人行为是否能够归属于正当防卫范畴。因此,既是为了阐明这个焦点性的法律问题,也是从个人安全的角度,网民自己设身处地的将自己想象为于欢会如何抉择,自媒体中出现了大量涉及正当防卫讨论的话题。
http://si1.go2yd.com/get-image/0C8VJqQwsoy
http://si1.go2yd.com/get-image/0C8VJrmQUym
3、行业论争,探究背后的社会逻辑
在“刺死辱母者”事件中,还有一个不能忽视的存在:高利贷。苏银霞无力偿还吴学占的高利贷不仅是引起这起事件的导火索,而且后来判决书的曝光也显示苏银霞本人也是一个有着非法集资背景的犯罪嫌疑人。因此,这一时期出现的事件解读文章,偏重于事件背后的社会经济运行逻辑,尤其是高昂的借贷,吸引了不少眼球。
http://si1.go2yd.com/get-image/0C8VJuXP2sS
对民间借贷的深挖,又触碰到当前人民群众最为关注的问题领域:房地产。民间投资的下降与房地产行业红红火火、一二线城市房价飞涨有着密切关联。由此,“刺死辱母者”不仅成为法律领域的一次标志性事件,也被媒体逐渐解读为观察当代中国社会的一个绝好的窗口。
当然,此时少不了段子手的身影与聪明才智:
http://si1.go2yd.com/get-image/0C8VK5f3wfI
转折
http://si1.go2yd.com/get-image/0C8VK094P6u
出现反转舆论的焦点,是“刺死辱母者”事件中的两个被广大网友公认的道义上的受害者:母亲苏银霞与儿子于欢。
在《刺死辱母者》一文中,母亲苏银霞所借的135万性质属于高利贷。有消息指出,苏银霞除了欠黑社会17万,还有几千万债务在身,如欠浦发银行800多万,总借款超过2000万,她本身就有非法集资的犯罪嫌疑。其次,苏本身也向他人放贷,因此,苏银霞与吴学占一样,同属于放高利贷者。
http://si1.go2yd.com/get-image/0C8VK31JlFA
http://si1.go2yd.com/get-image/0C8VKbLm2W8
其次,山东省聊城市中级人民法院关于此案的一审判决书的公布让当事人于欢在媒体和民众心目中的形象也发生了一定的改变。如果只看《南方周末》的《刺死辱母者》,于欢是一个因为母亲受辱、权力机构不作为而因义愤杀人、为尊严而反抗的热血青年,但判决书的出现改变了于欢“完美”的媒体形象。
从判决书内容来看,如果说于欢在杀死杜志浩的过程中,还能够被认为属于正当防卫的范畴,那么他对另外三人行凶以致两人重伤的行为,则不能被认为属于正当防卫了。因此,法院一审判决对于于欢的量刑并不存在过重的问题。
http://si1.go2yd.com/get-image/0C8VK6zc8Nk
此时,对于事件的争议又回到了事件的起点:《南方周末》的《刺死辱母者》一文。例如有网友认为,“刺死”是事实,“辱母”也是事实,但二者之间并不存在因果关联。
http://si1.go2yd.com/get-image/0C8VKFFcqP2
http://si1.go2yd.com/get-image/0C8VKCjoZrU
利用舆情大数据,我们可以看到,整体而言,在苏银霞的非法集资以及判决书细节的曝光后的3月27日,网络对于“刺死辱母者”事件的情感评价出现了分歧。虽然持负面评价依然占据主导地位,但非负面评价已经超过30%。
http://si1.go2yd.com/get-image/0C8VKHxb89A
△网络用户对于“刺死辱母者”事件的情感属性 (数据来源:清博舆情)
微博、微信两个社交产品本身的差别、朋友圈与微博不同的信息传递方式也造成了微博、微信用户在“刺死辱母者”时间中的情感态度。“反转”剧情在微博中被更多用户所认同,比例超过40%,而在微信中仅有10%。
http://si1.go2yd.com/get-image/0C8VKKvytGK
△微博用户对于事件的情感属性
http://si1.go2yd.com/get-image/0C8VKNpd1uK
(数据来源:清博舆情)
“刺死辱母者”事件的反转,根本原因就在于当《南方周末》的文章给苏银霞与于欢母子二人建立的道德形象被曝光的判决书所打破时,许多网民便认为他们“不完美”了,黑吃黑的行为并不值得大众的同情。于是,他们转而对事件的“始作俑者”《南方周末》口诛笔伐,就不足为怪了。
http://si1.go2yd.com/get-image/0C8VKRg5G6q
尾声/进行时……
还原事实,而非消费情绪,应是媒体的责任所在。
理性思考,而非臆测妄想,应是个人的态度所在。
http://si1.go2yd.com/get-image/0C6oeH0k7Oa

加载中…