液压气动技术的12个常见问题
标签:
天津派璞新疆力峰钢套钢保温管预制直埋保温管 |
http://s12/mw690/001Xj02jty6SFqSXzoD0b&690
http://mmbiz.qpic.cn/mmbiz/vSABwyURAVg5xh4YI1aoT9TtPxpoc8tjtmCVZUeP8dKrpQsicibkrXf70uGWT45QAvVUakXARiaEM5AuO4Ug3FVXw/0?wx_fmt=jpeg
http://s13/mw690/001Xj02jty6SFqXKyPG4c&690
化工用泵怎么选
石油、化工工业在国民经济中占据非常重要的位置,化工流程泵作为关键配套设备也越来越受到人们的关注。由于化工介质的特性错综复杂,加之环境保护的要求不断提高,作为化工生产厂家,我们应如何对化工泵进行选型?应重点注意哪些方面?…等等显得尤为重要。现结合多数化工公司相关产品特点以对常用化工泵的选型做一点简要评述,希望能有益于广大客户在该领域更好地开展工作。
耐腐蚀问题
一直以来,腐蚀就是化工设备最头痛的危害之一,稍有不慎,轻则损坏设备,重则造成事故甚至引发灾难。据有关统计,化工设备的破坏约有60%是由于腐蚀引起的,因此在化工泵选型时首先要注意选材的科学性。通常有一种误区,认为不锈钢是“万能材料”,不论什么介质和环境条件都捧出不锈钢,这是很危险的。下面针对一些常用化工介质谈谈选材的要点:
1.硫酸
作为强腐蚀介质之一,硫酸是用途非常广泛的重要工业原料。不同浓度和温度的硫酸对材料的腐蚀差别较大,对于浓度在80%以上、温度小于80℃的浓硫酸,碳钢和铸铁有较好的耐蚀性,但它不适合高速流动的硫酸,不适用作泵阀的材料;普通不锈钢如304(0Cr18Ni9)、316(0Cr18Ni12Mo2Ti)对硫酸介质也用途有限。因此输送硫酸的泵阀通常采用高硅铸铁(铸造及加工难度大)、高合金不锈钢(20号合金)制造,但其加工难度大和价格昂贵,因此不被人们看好。氟塑料合金具有很好好的耐硫酸性能,它是中国科学院上海有机化学研究所的专利材料,我公司于1985年引进的专利技术,最早用其开发并生产耐腐蚀化工泵,经中科院实验证明,目前尚未有哪种化学介质与其能产生反应,因此采用衬氟泵(F46)是一种更为经济的选择。公司适用产品有:IHF衬氟泵、FSB强耐腐蚀离心泵、IMD氟塑料磁力泵等。
2.盐酸
决大多数金属材料都不耐盐酸腐蚀(包括各种不锈钢材料),含钼高硅铁也仅可用于50℃、30%以下盐酸。和金属材料相反,绝大多数非金属材料对盐酸都有良好的耐腐蚀性,所以内衬橡胶泵和塑料泵(如工程塑料、氟塑料等)是输送盐酸的最好选择。公司适用产品有:CQB型氟塑料无泄漏耐酸泵、CQF工程塑料磁力泵(或氟塑料磁力泵)等。
3.硝酸
一般金属大多在硝酸中被迅速腐蚀破坏,不锈钢是应用最广的耐硝酸材料,对常温下一切浓度的硝酸都有良好的耐蚀性,值得一提的是含钼的不锈钢(如316、316L)对硝酸的耐蚀性不仅不优于普通不锈钢(如304、321),有时甚至不如。而对于高温硝酸,通常采用氟塑料合金材料。公司适用产品有:CQB氟塑料合金磁力泵、FSB氟合金离心泵等。
4.醋酸
它是有机酸中腐蚀性最强的物质之一,普通钢铁在一切浓度和温度的醋酸中都会严重腐蚀,不锈钢是优良的耐醋酸材料,含钼的316不锈钢还能适用于高温和稀醋酸蒸汽。对于高温高浓醋酸或含有其它腐蚀介质等苛刻要求时,可选用高合金不锈钢或氟塑料泵。如CQB磁力泵、CQ不锈钢磁力泵 。
5.碱(氢氧化钠)
一般腐蚀性不是很强,但一般碱溶液都会产生结晶,因此可选用配置硅化石墨169材质机械密封的FSB型氟合金碱泵。
6.氨(氢氧化氨)
大多数金属和非金属在液氨及氨水(氢氧化氨)中的腐蚀都很轻微,只有铜和铜合金不宜使用。公司产品大多适用于氨及氨水的输送。 如CQF工程塑料磁力泵、FSB氟合金离心泵较好。
7.盐水(海水)
普通钢铁在氯化钠溶液和海水、咸水中腐蚀率不太高,一般须采用涂料保护;各类不锈钢也有很低的均匀腐蚀率,但可能因氯离子而引起局部性腐蚀,通常采用316不锈钢较好。公司各类化工泵都有316材料配置,如IH化工离心泵。
8.醇类、酮类、酯类、醚类
常见的醇类介质有甲醇、乙醇、乙二醇、丙醇等,酮类介质有丙酮、丁酮等,酯类介质有各种甲酯、乙酯等,醚类介质有甲醚、乙醚、丁醚等,它们腐蚀性基本不强, 因此均可选用普通不锈钢,具体选用时还应根据介质的属性和相关要求做出合理选择。另外值得注意的是酮、酯、醚对多种橡胶有溶解性,在选择密封材料时避免出错。建议选择无机封的氟塑料磁力泵。
还有许多其它介质不能在此一一介绍,总之在选材时切不可随意和盲目,应多查阅相关资料或借鉴成熟经验。
密封问题
无泄漏是化工设备的永远追求,正是这种要求促成了磁力泵的应用日益扩展。然而真正做到无泄漏还有很长的路要走,比如磁力泵隔离套 的寿命问题、材料的孔蚀问题、静密封的可靠性问题等等。现就密封方面的一些基本情况简单介绍如下:
1.密封形式
对于静密封来说,通常只有密封垫和密封圈两种形式,而密封圈又以O型圈应用最广;对于动密封,化工泵很少采用填料密封,以机械密封为主,机械密封又有单端面和双端面、平衡型和非平衡型之分,平衡型适用于高压介质的密封(通常指压力大于1.0MPa),双端面机封主要用于高温、易结晶、有粘度、含颗粒以及有毒挥发的介质,双端面机封应向密封腔中注入隔离液,其压力一般高于介质压力0.07~0.1MPa。
2.密封材料
化工磁力泵静密封的材料一般采用氟橡胶,特殊情况才采用聚四氟材料;机械密封动静环的材料配置较为关键,并不是硬质合金对硬质合金就最好,价格高是一方面,两者没有硬度差也并不合理,所以最好根据介质特点区别对待。
(注:美国石油学会API 610第八版对机械密封和管路系统的典型配置在附录D中有比较详尽的规定)
粘度问题
介质的粘度对泵的性能影响是很大的,当粘度增加时,泵的扬程曲线下降,最佳工况的扬程和流量均随之下降,而功率则随之上升,因而效率降低。一般样本上的参数均为输送清水时的性能,当输送粘性介质时应进行换算(不同粘度的修正系数可查阅相关换算图表)。对于粘度较高的浆类、膏类及粘稠液的输送,建议选用砂浆泵, 我公司的UHB-ZK耐腐耐磨砂浆泵即可适用于带粘度或带颗粒的介质。
泵选型原则
设计院在设计装置设备时,要确定泵的用途和性能参数并选择泵型。这种选择首先得从选择泵的种类和形式开始,那么以什么原则来选泵呢?依据又是什么?
1、使所选泵的型式和性能符合装置流量、扬程、压力、温度、汽蚀余量、吸程等工艺参数的要求
2、必须满足介质特性的要求
对输送易燃、易爆有毒或贵重介质的泵,要求轴封可靠或采用无泄漏泵,如磁力驱动泵(无轴封,采用隔离式磁力间接驱动)
对输送腐蚀性介质的泵,要求对流部件采用耐腐蚀性材料,如氟塑料耐腐蚀泵
对输送含固体颗粒介质的泵,要求对流部件采用耐磨材料,必要时轴封用采用清洁液体冲洗。
3、机械方面要求可靠性高、噪声低、振动小。
4、正确计算泵采购的投入成本,详见:如何正确计算采购泵的投入成本
5、输送强腐蚀性介质(如“浓硫酸、浓硝酸”)时、输送易燃易爆介质时、使用环境不得有任何污染时 :可选用磁力泵,如“CQB系列磁力泵、IMD系列磁力泵,如需自吸,可选用FZB氟塑料自吸泵
6、IHF离心泵及FSB离心泵具有转速高、体积小、重量轻、效率高、流量大、结构简单、输 液无脉动、性能平稳、容易操作和维修方便等特点,如使用工况无特殊要求时,可选用离心泵较好。
7、输送含固体颗粒化学介质的泵,要求对流部件采用耐磨材料时:UHB砂浆泵为最佳选用对 象,UHB耐腐耐磨砂浆泵材料为高强度新型工程塑料UHBWPE,它是一种改性的超高分子量(500万以上)聚乙烯。在塑料中,它具有优异的耐磨性,实验对比,它的耐磨性能远远高于不锈钢,且耐冲击、抗蠕变性和极佳的耐腐蚀性(与F4相当),还有无粘附性等独特性能。
8、当介质液面在泵安装位置的下方时:应选用FZB氟塑料自吸泵,如还需满足磁力泵的特性,可选用ZMD氟塑料自吸式磁力泵。
根据泵的性能曲线图选择最佳规格型号
当使用要求在性能参数表中找不到适合的型号时可参照泵的性能曲线图选择最适合的泵型。
http://s8/mw690/001Xj02jty6SFr5gMtNa7&690
现运行的各种脱硫工艺流程图汇总
脱硫技术简介
通过对国内外脱硫技术以及国内电力行业引进脱硫工艺试点厂情况的分析研究,目前脱硫方法一般可划分为燃烧前脱硫、燃烧中脱硫和燃烧后脱硫等3类。
其中燃烧后脱硫,又称烟气脱硫(Flue gas desulfurization,简称FGD),在FGD技术中,按脱硫剂的种类划分,可分为以下五种方法:以CaCO3(石灰石)为基础的钙法,以MgO为基础的镁法,以Na2SO3为基础的钠法,以NH3为基础的氨法,以有机碱为基础的有机碱法。世界上普
遍使用的商业化技术是钙法,所占比例在90%以上。
按吸收剂及脱硫产物在脱硫过程中的干湿状态又可将脱硫技术分为湿法、干法和半干(半湿)法。湿法FGD技术是用含有吸收剂的溶液或浆液在湿状态下脱硫和处理脱硫产物,该法具有脱硫反应速度快、设备简单、脱硫效率高等优点,但普遍存在腐蚀严重、运行维护费用高及易造成二次污染等问题。
干法FGD技术的脱硫吸收和产物处理均在干状态下进行,该法具有无污水废酸排出、设备腐蚀程度较轻,烟气在净化过程中无明显降温、净化后烟温高、利于烟囱排气扩散、二次污染少等优点,但存在脱硫效率低,反应速度较慢、设备庞大等问题。
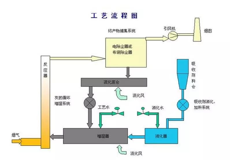
半干法FGD技术是指脱硫剂在干燥状态下脱硫、在湿状态下再生(如水洗活性炭再生流程),或者在湿状态下脱硫、在干状态下处理脱硫产物(如喷雾干燥法)的烟气脱硫技术。特别是在湿状态下脱硫、在干状态下处理脱硫产物的半干法,以其既有湿法脱硫反应速度快、脱硫效率高的优点,又有干法无污水废酸排出、脱硫后产物易于处理的优势而受到人们广泛的关注。按脱硫产物的用途,可分为抛弃法和回收法两种。
烧结烟气脱硫
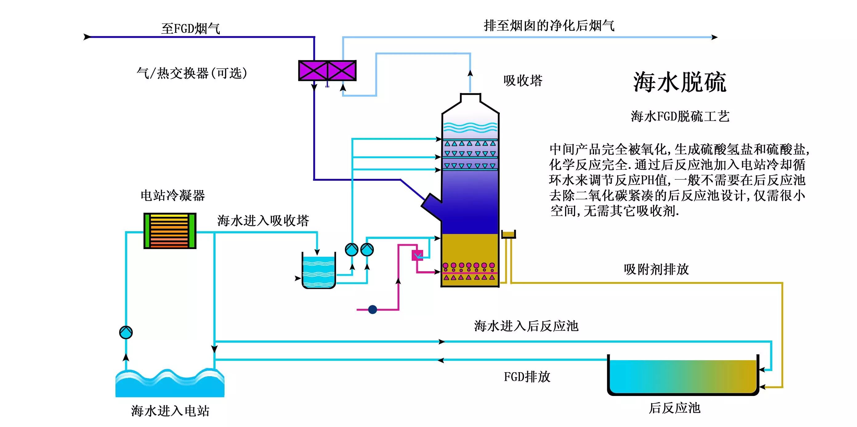
海水脱硫技术
烟气脱硫-脱硫工艺
石灰石石膏湿法烟气脱硫技术
氧化镁法烟气脱硫工艺
典型双碱法脱硫
石膏湿法烟气脱硫工艺流程图
半干法工艺流程图
脱硫脱硝除尘一体化设备
半干法脱硫工艺流程
带炉内煅烧的烟气循环流化床脱硫技术
烟气脱硫系统工艺流程图
氢氧化镁浆液制备系统-镁法脱硫工艺流程
Ⅳ湿法粗粉脱硫生产流程图
石灰石/石灰 石膏法烟气脱硫工艺1
脱硫工艺流程图
烟气脱硫工艺流程
石灰石-石膏湿法脱硫工艺流程图
循环流化床脱硫技术工艺流程图-
工艺流程-双碱法脱硫系统
烧结脱硫工程

加载中…