VRV空调到底是什么?和一般的空调什么区别?图解VRV空调系统原理
标签:
暖通暖通工程师暖通空调暖通设计暖通设计杜老师 |
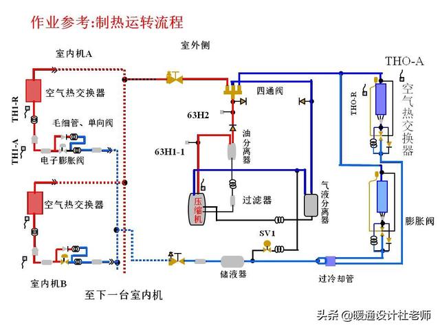
一、VRV空调系统,又叫多联机,是变制冷剂流量多联式空调系统的简称。通过控制压缩机的制冷剂循环量和进入室内换热器的制冷剂流量,适时满足室内冷、热负荷要求的直接蒸发式制冷系统。 树上鸟教育暖通设计杜老师。
二、VRV空调与中央空调在系统组成、应用领域和循环媒介上稍有区别:
(1)系统组成
VRV系统由室外机、室内机和冷媒配管三部分组成。一台室外机通过冷媒配管连接到多台室内机,根据室内机电脑板反馈的信号,控制其向内机输送的制冷剂流量和状态,从而实现不同空间的冷热输出要求。
中央空调系统由一个或多个冷热源系统和多个空气调节系统组成,该系统不同于传统冷剂式空调,集中处理空气已达到舒适要求。采用液体气化制冷的原理为空气调节系统提供所需冷量,用以抵消室内环境的冷负荷;制热系统为空气调节系统提供所需热量,用以抵消室内环境热负荷。
(2)应用领域
VRV是小型中央空调的一种,多用于大户型,比如家用别墅、小型商用空间用的比较多;中央空调多用于大型商场、写字楼等场所。
(3)循环媒介
VRV循环介质是氟系统的,中央空调循环介质是水系统的。#暖通设计杜老师#

加载中…